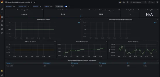
Monitoring NGINX Ingress Controller using Open-source tools
In my previous articles, I covered how to setup NGINX Ingress controller and a fully functional Prometheus & Grafana stack in Amazon EKS (Elastic Kubernetes Service). In this article, we will leverage the knowledge from the articles to understand how to monitor NGINX Ingress controller setup for metrics like Number of requests, response time, response…




